Как увеличить продажи в автосалоне в 2 раза с помощью сквозной аналитики
Мы разработали и настроили систему сквозной аналитики, благодаря которой клиент нашел новые точки роста для бизнеса и увеличил продажи в 2 раза.
Август 2022 г. - настоящее время
В августе 2022 года наш клиент — автодилер "Столица" из Ижевска — обратился к нам с таким запросом: хотим систематизировать и масштабировать бизнес, но мешает беспорядок во внутренних процессах и документах.
Первый этап решения подобных задач всегда требует глубокого погружения в существующие бизнес-процессы заказчика. По опыту мы знаем, что если отнестись к этому этапу недостаточно ответственно, то невозможно будет построить стабильную систему аналитики за приемлемое время.
До начала настройки системы нам предстояло провести анализ текущих процессов компании. Что мы выяснили:
- В компании клиента нет системы регулярной отчетности. Данные фиксируются хаотично и в разных системах.
- Сбор данных по продажам ведется вручную в Google-таблицах всеми подразделениями компании, что занимает много времени и не гарантирует отсутствия ошибок. На тот момент клиент только-только начал внедрять CRM-систему Битрикс24 и еще не успел всё корректно настроить и собрать достаточно данных.
- Задействовано много рекламных каналов, но при этом нет понимания, насколько эффективно расходуется рекламный бюджет по каждому из них. Также нет понимания, из каких каналов приходят обращения и совершаются продажи.
- Есть 2 дилерских центра, работу которых хотелось бы отслеживать и в дальнейшем вводить конкретные KPI.
Из всего вышеперечисленного можно сделать выводы, что работа с клиентами велась непрозрачно, невозможно было определить слабые места воронки продаж и оценить эффективность работы сотрудников отдела продаж.
Это также не давало клиенту возможность регулировать рекламные расходы, масштабировать успешные рекламные кампании и оценивать эффективность подрядчиков.
Каналы:
- 1 сайт под 40 кампаний;
- Контекстная реклама: Яндекс (2 кабинета);
- SEO;
- Карты: 2ГИС и Яндекс.Карты, Google Карты, Zoon;
- Классифайды: Авито, Авто.ру, Дром.ру;
- Реклама на радио;
- Офлайн реклама;
- Реклама у блогеров;
- Реклама в соц.сетях: ВКонтакте, Instagram (Instagram принадлежит компании Meta, признанной экстремистской организацией).
Сервисы:
- Сервис коллтрекинга Calltouch;
- Сервис для работы с чатами "Бачата";
- Google-таблицы для сбора данных: количество продаж, визитов в салон, статус работы с клиентом;
- CRM-система Битрикс24 (в процессе внедрения).
На момент обращения к нам клиента, работа в CRM-системе Битрикс24 только начиналась, и данных там практически не было. На настройку и освоение сотрудниками CRM-системы Битрикс24 требовалось немалое время, поэтому для ускорения процесса реализации отчетов мы внедрили Google Sheets, в которых клиент стал вести отчетность до отладки CRM-системы.
Чтобы помочь клиенту систематизировать и масштабировать бизнес, нам предстояло решить несколько задач:
- Протестировать 2 разных подхода к ведению медийной рекламы – охватный и с акцентом на вовлечение.
- Оценить плюсы и минусы каждого подхода.
- Выбрать дальнейший вектор медийных активностей.
Благодаря полученным из отчетов данным компания сможет находить новые точки роста для бизнеса.
Список инструментов, которые мы использовали в работе:
Базы Данных
MySQL: для хранения данных о звонках из Calltouch, данных по кампаниям и расходам во ВКонтакте, данных о посещениях Google Analytics.
ClickHouse: для хранения расходов из Я.Директа, Авито, Авто.ру, а также данных по чатам из сервиса "Бачата".
Коннекторы для выгрузки данных
MY BI: с его помощью мы выгружаем в базу MySQL данные:
- по расходам из рекламного кабинета ВК;
- по посещениям Google Analytics;
- по звонкам из CallTouch.
Коннектор собственной разработки: с его помощью мы выгружаем в ClickHouse данные:
- по кампаниям и расходам из Я.Директа;
- по расходам из Авито;
- по расходам из Автор.ру;
- по чатам из сервиса работы с чатами "Бачата".
Далеко не все коннекторы, представленные на рынке, могут выгрузить все необходимые нам данные для анализа. Например, для сервиса "Бачата" стороннего коннектора нет. Поэтому мы использовали собственную разработку. Каждый проект уникален, и под каждый запрос требуется определенный набор данных, которые мы можем собрать, доработав свой коннектор.
BI сервисы
Microsoft Power BI: для визуализации данных в отчеты выбрали этот сервис, т.к. он обладает достаточно широким функционалом и позволяет создавать интуитивно понятные и интерактивные визуализации.
1 этап. Сбор и проверка доступов
Первым делом мы собрали и проверили доступы ко всем используемым системам клиента: доступы к Я.Метрике, Google Analytics (GA) и Google Tag Manager (GTM), CRM, Calltouch. Провели техническую проверку работоспособности кода счетчиков Web-аналитики (Метрика), установили код GA и контейнер GTM. Провели проверку настройки и корректировку Calltouch.
2 этап. Развертывание среды
Мы строим "отчуждаемые" решения, которые при необходимости можно передавать любой другой команде. Для этого мы проводим работы по конфигурированию сервера и устанавливаем необходимые компоненты.
3 этап. Подключение систем к коннекторам данных и выгрузка исторических данных в БД
- Далее нам предстояло вывести данные из Calltouch, данные по кампаниям и расходам во ВКонтакте, данные о посещениях Google Analytics в базу MySQL. Для этого мы использовали коннектор MyBI.
- Для выгрузки в базу ClickHouse данных по кампаниям и расходам из Яндекс.Директа, данных по расходам из Авито и Автор.ру мы подключили коннектор собственной разработки.
- Клиент также использовал специализированный сервис для работы с чатами "Бачата". Для выгрузки данных из него наши разработчики разработали дополнительный коннектор.
- Google-документы, которые заполнялись клиентом вручную, мы подключили напрямую к Power BI. Преобразование данных происходило уже в данной среде.
4 этап. Проектирование отчетности в Power BI
- Агрегирование данных (сбор, обработка данных выгружены из БД);
- Проектирование модели данных в Power BI;
- Создание формул расчета мер (показателей);
- Сборка визуальной части дашбордов (6 отчетов).

— Схема системы, которая у нас получилась в итоге.
Не выстроенные процессы в Битрикс24
Изначально мы планировали строить отчетность на основе данных по сделкам и продажам из CRM-системы Битрикс24. Но в процессе подготовки к настройке системы выяснилось, что клиент находится еще только на этапе внедрения CRM-системы, и процессы в ней еще не выстроены: нет четкого регламента ведения сделок, в сделках не ведется учет стоимости продаж и т.д.
Процесс внедрения CRM, как правило, занимает много времени и трансформируется вместе с компанией. Ждать его полного завершения не было смысла. Поэтому в качестве временной меры мы предложили клиенту организовать ведение отчетности по встречам в салоне и продажам в Google-документах. Для этого были созданы удобные Google-формы, которые менеджеры заполняли данными по встречам и продажам. Далее мы уже выводили эти данные в единый Google-документ.

— Временное решение: отчет по встречам в салоне и продажам вели в Google-документах.
В Google-документах были созданы обязательные для заполнения поля с номером телефона клиента, по которому мы связывали данные с CallTouch и сервисом "Бачата" для определения источника сделки и соответственно продажи.
Внедрение Google-форм дало хороший толчок в систематизации процессов и послужило неким минимально рабочим инструментом до внедрения CRM.
Отсутствие корректных данных по звонкам и сделкам
Для создания отчета "Колл-центр" требовались данные по звонкам по каждому оператору, а также связка их со сделками в салоне и с продажами. В Calltouch таких данных мы получить не могли. Клиент тогда работал с МТС. Предполагалось, что была настроена интеграция с CRM и работа со сделками там уже велась. Но корректных данных в CRM не было. Сделки просто не бились по менеджерам.
Нам было необходимо, чтобы после звонка формировалась сделка в CRM-системе с корректным ответственным оператором и номером телефона звонившего.
Мы предложили клиенту перейти на другую АТС Манго и сделать корректную интеграцию с Битрикс24. После подключения и проверки всех интеграций мы с клиентом обсудили и зафиксировали регламент работы отдела колл-центра по заполнению сделок в CRM. Затем мы собирали данные в течение двух недель и отслеживали корректность заполнения. Уже после этого мы сформировали отчет "Колл-центр".
Проблемы с автоматической выгрузкой товарных кампаний из Я.Директа
Клиент вел товарные рекламные кампании в Яндекс.Директ, и данные по ним необходимо было отобразить в отчетах. На момент их создания Я.Директ не предоставлял возможности передавать в API товарные кампании. Следовательно, выгружать их автоматически с помощью коннектора было невозможно. Поэтому мы решили создать отдельный Google-документ, куда стали выгружать данные вручную 1 раз в неделю.
Поскольку общий бюджет на товарные кампании не превышал 5%, то это не было столь критичным. Мы продолжаем следить за ситуацией, чтобы после обновления API Яндекс.Директа можно было внести изменения в коннектор и выгружать данные автоматически.
Учет расходов на офлайн-рекламу
Клиент хотел видеть в отчетности данные по всем расходам на маркетинг, в том числе по источникам, по которым нет возможности написать коннектор и выгружать данные автоматически. Например, это касается фиксации расходов на офлайн-рекламу или рекламу у блогеров.
Чтобы решить этот вопрос, мы создали Google-документ, в который клиент стал вносить дополнительные траты под каждый источник. Затем мы интегрировали Google-документ с Power BI, и теперь данные автоматически выгружаются в отчет.

Отчет "Источники"
Данный отчет показывает, сколько звонков, встреч и продаж принес каждый конкретный канал продаж, а также рассчитывает стоимость звонка, встречи и продажи.

Отчет "Менеджеры"
Этот отчет отображает индивидуальные показатели каждого менеджера. Теперь клиент видит, насколько эффективно работает каждый сотрудник отдела продаж и какие этапы воронки требуют доработки.
Кроме того, все сотрудники видят свои результаты и результаты каждого в отделе, что позволяет держать команду в тонусе.

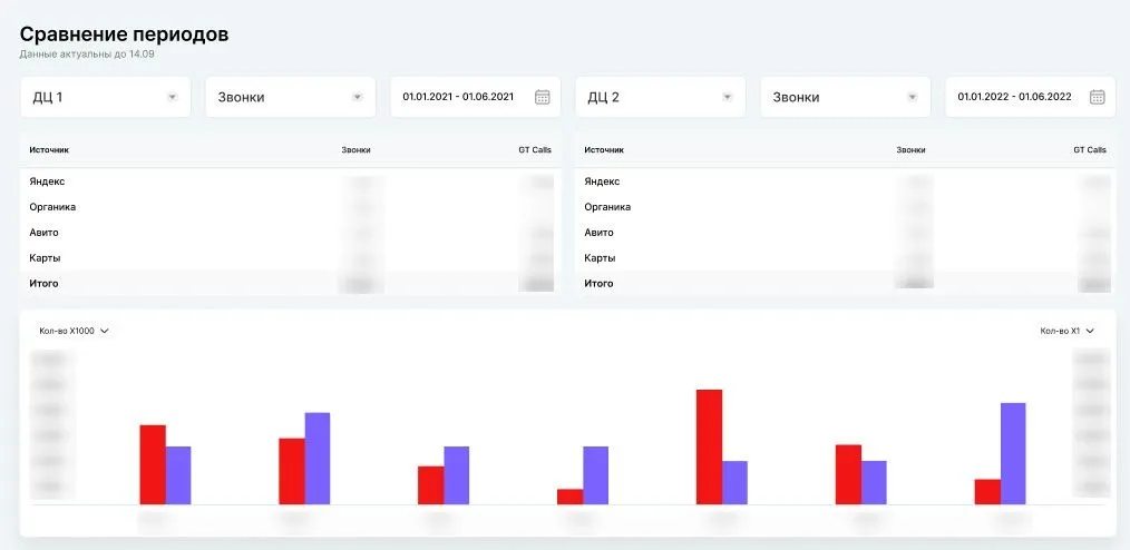
Отчет "Сравнение периодов"
В этом отчете сравниваются результаты работы двух дилерских центров в конкретно взятые периоды.

Отчет "План-факт"
Данный отчет позволяет отслеживать и сравнивать планируемые показатели и фактические. На основе данных система каждый день формирует прогноз выполнения плановых показателей до конца месяца.
Руководители отделов в любой день месяца могут проанализировать отклонение от плана и принять меры заранее, чтобы достигнуть поставленных результатов.

Отчет по объявлениям
Здесь отображаются данные по всем рекламным объявлениям и результаты по ним.

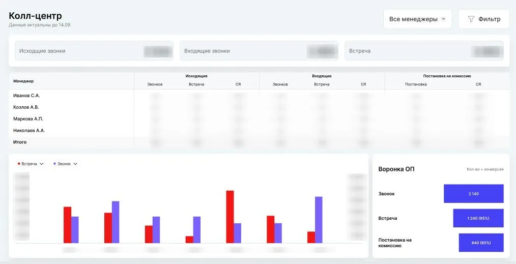
Отчет "Колл-центр"
Этот отчет показывает данные по звонкам по каждому оператору.

Нашей главной целью была помощь клиенту в систематизации и масштабировании бизнеса. В процессе использования созданных нами отчетов в течение полугода удалось добиться первых результатов:
- Конверсия посетителей салона увеличилась на 11%.
- Маржинальность выросла с 7% до 10%.
- Количество продаж выросло в 2 раза.

-
Клиент увидел, что текущие бизнес-процессы не работают и что конкретно нужно изменить, чтобы масштабировать бизнес.
В компании не было системы регулярной отчетности, данные фиксировались хаотично и в разных системах, что не давало возможности оперативно принимать грамотные решения по корректировке дальнейших действий.
Сейчас система отчетов позволяет отслеживать все показатели в одном месте, и в любой момент, а не только в конце месяца, дает возможность анализа отклонений от плана и принятия мер для достижения поставленных целей. -
Клиент перестал надеяться на сезонные изменения спроса, а стал планировать работу из месяца в месяц.
До внедрения системы аналитики в отделе продаж не было четких KPI. Теперь клиент ставит конкретные цифры по выполнению плана — сколько всего автомобилей нужно продать за месяц. На основе собранных данных можно определить, сколько машин в месяц в среднем продает 1 менеджер и сколько менеджеров необходимо для достижения поставленных KPI. -
Начали отслеживать каждый источник рекламы и регулировать расходы.
Не было понимания, как считать трафик, а некоторые виды расходов, например, на офлайн-рекламу и рекламу у блогеров, нигде не фиксировались. Теперь же эти данные автоматически выгружаются в отчет.
Клиент видит, какие рекламные каналы больше всего приносят качественные лиды и по каким ценам, что дает возможность перераспределять бюджет в пользу эффективных источников. -
Выявили неэффективных менеджеров и оптимизировали работу отдела продаж.
Изначально клиенту казалось, что все менеджеры в отделе продаж работают хорошо, продавая плюс-минус одинаковое количество автомобилей. Но система аналитики показала, что некоторые из них оказались "пожирателями" трафика. По сравнению с остальными, при том же количестве проданных машин у них была самая низкая конверсия из лида в продажу. Оказалось, что они просто брали бОльшее количество лидов. В результате в течение месяца было уволено 5 сотрудников.
Сейчас в отдел продаж набрали новых менеджеров, внедрили систему кураторства и наняли в штат бизнес-тренера.
Благодаря отчету, который отображает индивидуальные показатели каждого менеджера, сотрудники теперь точно знают, сколько и каких действий им нужно сделать для достижения поставленных целей.
Раньше мы смотрели на цифры в конце месяца и это было "посмертной аналитикой", потому что в текущем месяце мы ничего не могли поменять.
Теперь мы смотрим на цифры каждый день и при малейших отклонениях обращаем внимание на детали и тут же принимаем решение "что конкретно делать". И исправляем ситуацию.
– Никита Зиппа, основатель и генеральный директор компании "Столица".